汽车空调维修工序流程图
graph TD
A[开始: 客户报修/车辆进厂] --> B{初步问诊与外观检查};
B --> C[空调系统功能测试];
C --> D{是否制冷/制热效果差?};
D -- 是 --> E{读取故障码 & 读取数据流};
D -- 否 --> F[检查用户使用习惯及设置];
F --> G{问题是否解决?};
G -- 是 --> H[向客户解释情况, 结束];
G -- 否 --> E;
E --> I{分析故障码与数据流};
I --> J{初步诊断: 可能原因?};
J --> K[压力测试];
K --> L{压力是否正常?};
L -- 否 --> M[系统泄漏检测];
M --> N{找到泄漏点?};
N -- 是 --> O[维修或更换泄漏部件];
N -- 否 --> P[添加荧光剂进行泄漏定位];
P --> M;
L -- 是 --> Q[制冷剂纯度检测];
Q --> R{制冷剂是否污染?};
R -- 是 --> S[回收全部制冷剂, 更换储液干燥器/膨胀阀, 系统清洗, 抽真空, 按标准充注];
R -- 否 --> T[高低压压力异常诊断];
T --> U{故障点判断: <br> - 压缩机故障 <br> - 冷凝器堵塞 <br> - 膨胀阀故障 <br> - 系统堵塞 <br> - 电路控制故障};
U --> V[制定维修方案, 报价给客户];
V --> W{客户是否同意维修?};
W -- 否 --> X[向客户解释原因, 提供其他建议, 结束];
W -- 是 --> Y[执行维修/更换作业];
Y --> Z[回收制冷剂];
Z --> AA[排空旧冷冻油];
AA --> BB[更换故障部件];
BB --> CC[更换储液干燥器/膨胀阀];
CC --> DD[抽真空];
DD --> EE[按标准量加注冷冻油];
EE --> FF[按标准量充注制冷剂];
FF --> GG[检漏];
GG --> HH{是否泄漏?};
HH -- 是 --> II[重新修复并检漏];
II --> GG;
HH -- 否 --> JJ[空调系统性能测试];
JJ --> KK{出风温度/压力/电流是否达标?};
KK -- 是 --> LL[清理维修现场, 路试];
LL --> MM{路试结果是否正常?};
MM -- 是 --> NN[填写维修记录, 清洁车辆];
NN --> OO[通知客户提车, 交车];
OO --> PP[结束];
MM -- 否 --> JJ;
KK -- 否 --> JJ;
C --> JJ;
subgraph 初步诊断与检测
B; C; D; E; F; G; I; J; K; L; M; N; P; Q; R; T; U;
end
subgraph 维修与更换
V; W; Y; Z; AA; BB; CC; DD; EE; FF; GG; HH; II;
end
subgraph 性能测试与交车
JJ; KK; LL; MM; NN; OO;
end
流程图详细步骤说明
第一阶段:初步诊断与检测
这个阶段的目标是快速、准确地定位故障原因,避免盲目维修。

-
初步问诊与外观检查
- 问诊: 向客户了解故障现象,完全不制冷、制冷效果差、有异味、异响、吹热风等。
- 检查: 检查空调系统外部部件,如冷凝器是否脏污、散热风扇是否工作、管路是否有明显油渍(泄漏迹象)、线束是否松动等。
-
空调系统功能测试
- 启动发动机,打开空调A/C开关,将风量、温度调至最低。
- 观察: 出风口是否有冷风吹出,压缩机离合器是否吸合,冷凝器风扇是否高速运转。
-
读取故障码与数据流
- 将诊断仪连接到车辆的OBD接口。
- 读取故障码: 检查空调控制模块是否有存储的故障码(如压力传感器故障、温度传感器故障、压缩机控制信号异常等)。
- 读取数据流: 观察关键数据,如高低压力传感器的实时读数、蒸发器温度、环境温度、空调请求信号等。
-
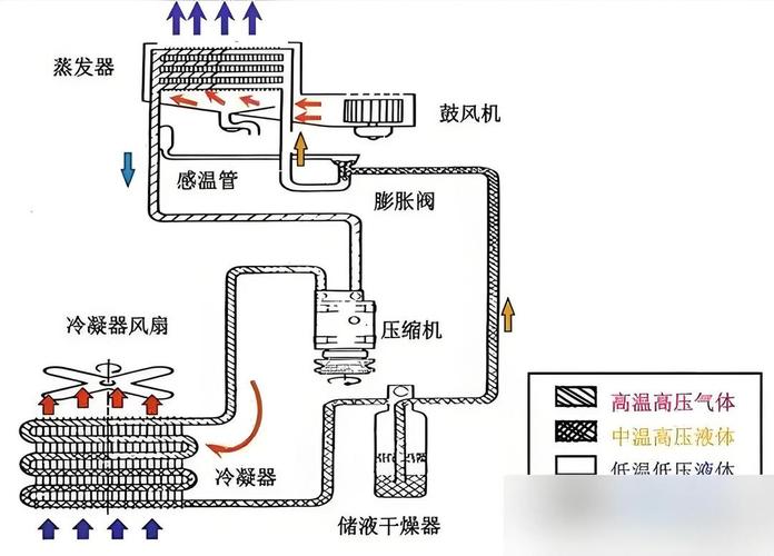
压力测试
(图片来源网络,侵删)- 使用空调压力表组测量空调系统在静态(怠速)和动态(高速)下的高低压力值。
- 判断:
- 压力都低: 可能制冷剂不足或节流装置(膨胀阀/孔管)堵塞。
- 压力都高: 可能制冷剂过多、冷凝器散热不良、系统有空气。
- 高压低/低压高: 压缩机效率不足。
- 压力正常但效果差: 可能是混合风门、鼓风机、蒸发箱滤网或蒸发器表面结霜等问题。
-
系统泄漏检测
- 如果压力偏低,表明系统可能存在泄漏。
- 方法:
- 目视检漏: 检查管路接头、压缩机、冷凝器等处是否有油渍。
- 电子检漏仪: 使用电子检漏仪寻找微小的泄漏点。
- 荧光剂检漏: 如果目视和电子检漏仪都找不到,可以向系统内注入荧光剂,用专用紫光灯照射即可找到泄漏点。
第二阶段:维修与更换
在确定故障原因并获得客户授权后,进入维修环节。
-
制定维修方案与报价
根据诊断结果,向客户说明故障原因、需要维修或更换的部件(如压缩机、冷凝器、膨胀阀、管路、密封圈等)、维修所需工时和配件费用,并获得客户的书面授权。
(图片来源网络,侵删) -
回收制冷剂
使用制冷剂回收加注机,将系统内剩余的制冷剂(无论是R134a还是R1234yf)安全、环保地回收储存到机器中,严禁直接排入大气。
-
排空冷冻油
在打开系统进行维修前,需从待更换部件(如压缩机)中排空原有的冷冻油,并记录排出的油量,以便在回装时按标准量补充。
-
更换故障部件
- 拆除故障部件,如压缩机、冷凝器、膨胀阀、干燥瓶等。
- 注意: 更换压缩机、冷凝器或膨胀阀时,必须同时更换储液干燥器/ accumulator,因为其中的干燥剂已经失效,无法再次吸收系统内的水分。
-
系统清洗
如果系统因压缩机损坏产生金属碎屑,或因污染进入杂质,必须使用专用空调清洗机对整个管路系统进行循环清洗,防止新部件再次损坏。
-
抽真空
- 这是维修中至关重要的一步,将所有管路连接好后,使用真空泵对系统进行长时间(通常至少30分钟)的抽真空。
- 目的:
- 去除水分: 水是空调系统的“天敌”,会导致冰堵、腐蚀和制冷剂分解,真空下水的沸点极低,可以被蒸发抽出。
- 去除空气: 空气中的不凝性气体会影响制冷效率和系统压力。
-
加注冷冻油
根据维修手册的规定,并结合之前排出的油量,向系统内补充适量的、型号正确的冷冻油,新压缩机通常自带冷冻油,需根据实际情况扣除。
-
充注制冷剂
- 使用空调压力表组,根据车辆铭牌上的规定,采用称重法或压力法精确充注制冷剂。
- 称重法最精确,能确保制冷剂充注量符合标准。
-
检漏
充注后,再次使用电子检漏仪或肥皂水对所有管路接头和维修过的部位进行检漏,确保系统密封良好。
第三阶段:性能测试与交车
确保维修质量,让客户满意。
-
性能测试
- 启动发动机,开启空调,让系统运行10-15分钟。
- 测量: 使用红外测温仪测量出风口中心温度,标准值一般在4-7℃。
- 观察: 再次读取高低压力值,确保其在标准范围内。
- 检查: 检查压缩机离合器吸合/断开是否正常,系统有无异响。
-
路试
驾驶车辆在不同路况下行驶,进一步测试空调系统在行驶状态下的稳定性和制冷效果。
-
清理与交车
- 清理维修现场,恢复车辆原貌。
- 填写完整的维修工单,注明维修项目、更换的配件和使用的制冷剂。
- 向客户解释维修情况,说明注意事项(如新压缩机需要磨合等),并邀请客户亲自测试,确认满意后提车。
重要注意事项
- 安全第一: 维修时佩戴护目镜和手套,防止制冷剂(高压液体)和冷冻油接触皮肤和眼睛,在通风良好的地方操作,避免吸入制冷剂分解产生的有毒气体。
- 环保要求: 严格遵守环保法规,禁止随意排放制冷剂,必须使用回收设备。
- 型号匹配: 不同车型使用不同类型的制冷剂(R134a / R1234yf),绝对不能混用,冷冻油的型号也必须匹配。
- 专业工具: 必须使用专业的空调压力表组、回收加注机、真空泵等工具,这是保证维修质量的基础。
- 遵循手册: 所有操作步骤和标准值(如制冷剂充注量、冷冻油量)都应以该车型的维修手册为准。
